FAQ for Analytics
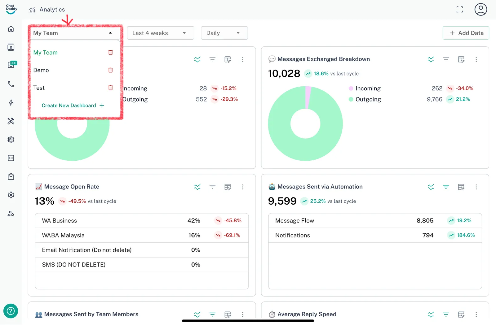
How to Access Multiple Dashboards? Click on the Dashboard Dropdown as shown below and select the dashboard you want to access. !Image How to add a new Dashboard? Click on the Dashb…
How to Access Multiple Dashboards? Click on the Dashboard Dropdown as shown below and select the dashboard you want to access.

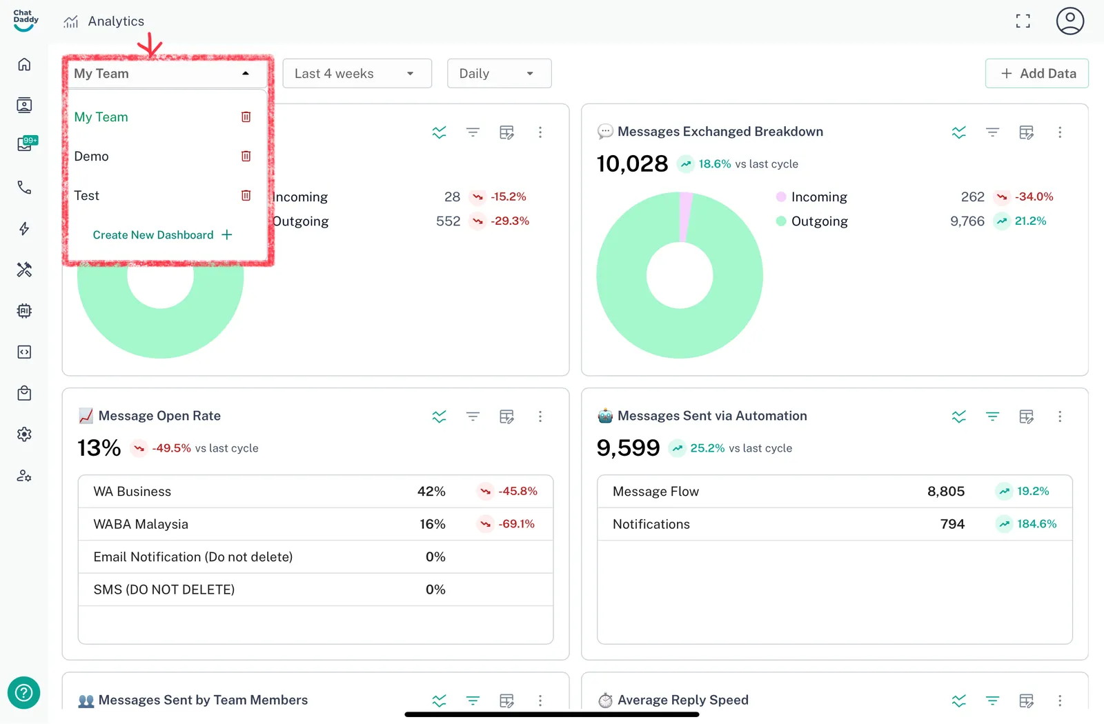
How to add a new Dashboard?
Click on the Dashboard Selector Dropdown, then click on create new dashboard.

How to Change the Time Period in Analytics and Toggle Between Daily, Weekly, and Monthly Views
-
Click on the dropdown menu labeled "Last 4 weeks" (or the current time period) at the top of the dashboard.
-
Select the desired time range from the available options (e.g., Last 4 weeks, Month to date, Year to date, etc.).
-
To toggle between different data views, such as Daily, Weekly, or Monthly, click on the dropdown menu next to the time period selector and choose your preferred interval.


How to Customize Your Dashboard by Adding Data
-
Click the "Add Data" button in the top right corner of your dashboard.
-
You can choose from the four types of data available to add to your dashboard:
-
Messages Exchanged: The total number of messages exchanged on the platform by your team.
-
Reply Speed: The average time taken to reply to a message. Only counted when the reply is within 24 hours.
-
Messages Opened: The percentage of messages that were opened (read) by the recipient.
-
New Chats: The number of new unique chats initiated.
- Select the desired type of data, and it will be added to your dashboard, allowing you to personalize your view.

How to change the Graph Type for your data?
- Step 1: Click the Table icon at the top of the chart.

-
Step 2: Choose from the available graph types:
-
Table: Displays your data in a tabular format.
-
Line Chart: Visualizes trends over time using lines.
-
Pie Chart: Shows data distribution in a circular format, great for comparing parts of a whole.
-
Snapshot: Provides a quick visual summary of your data.
-