Oct 10, 2024
Follow @chatdaddy.tech Oct 10, 2024 We're excited to announce our latest update, packed with powerful new features to streamline your workflow and enhance your experience. This upd…
Oct 10, 2024
🆕 ChatDaddy Updates
We're excited to announce our latest update, packed with powerful new features to streamline your workflow and enhance your experience. This update includes the Trigger Filter in message flow, enhanced Notes access, AI Translation features, an all-new Analytics feature.
▶ 🔔 Trigger Filter in Message Flow
Our new Trigger Filter allows you to see how many triggers each message flow has. Simply hover over the trigger count to view the types of triggers available. You can now also filter your message flows according to specific triggers, providing greater clarity and helping you manage your message flows more effectively.

▶ 📝 New Notes Access and Features
We've introduced three new permissions for notes: Create Notes, Edit Notes, and Delete Notes. You can now add attachments when editing a note, enhancing your note-taking capabilities. Additionally, you can attach files inside notes directly from the CRM ticket popup, making information management seamless and efficient.
To learn more about team access, please click here.


▶ 🌍 AI Translation
The AI Translation feature enables you to translate any chat in your inbox to your default platform language. If you wish to switch to a different language, simply click on the change language icon located next to the provided translation. This will facilitate better communication and accessibility across different languages.


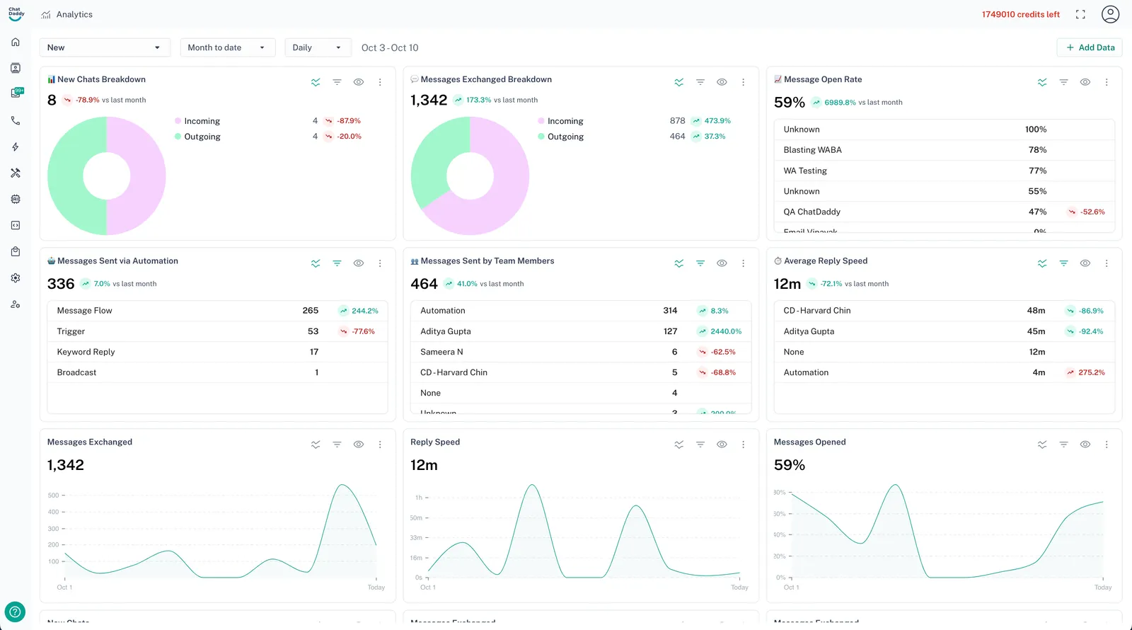
▶ 📊 Analytics
Introducing our new Analytics feature, which provides comprehensive insights into your WhatsApp Business operations. You can create multiple dashboards tailored to your needs and filter the data based on various metrics such as Messages Exchanged, Reply Speed, Messages Opened, and New Chats. This feature will empower you to track performance and make data-driven decisions for your business.

▶ 🤖 New AI Credit Pricing for Enhanced Features
For the past year, we’ve provided AI-powered features like Suggested Replies and AI Text Formatting completely free, allowing you to experience the benefits of smart automation. As we continue to develop even more advanced AI tools to help you work faster and smarter, we’re introducing a small credit charge of 1 credit per use for our basic AI features.
This change will support the release of upcoming AI innovations, giving you access to an expanding suite of advanced capabilities. We’re confident these improvements will provide even greater value, helping you accomplish more with each interaction.
Stay tuned for more updates and improvements as we continue to enhance your user experience!