▶ 🔍 **Partial Message Searching in Inbox
!Image Finding messages just got smarter. Previously, searching for partial text like "Hell" wouldn't match "Hello there." With this update, partial matches are now included, makin…

Finding messages just got smarter.
Previously, searching for partial text like "Hell" wouldn't match "Hello there." With this update, partial matches are now included, making it easier to locate the messages you need.
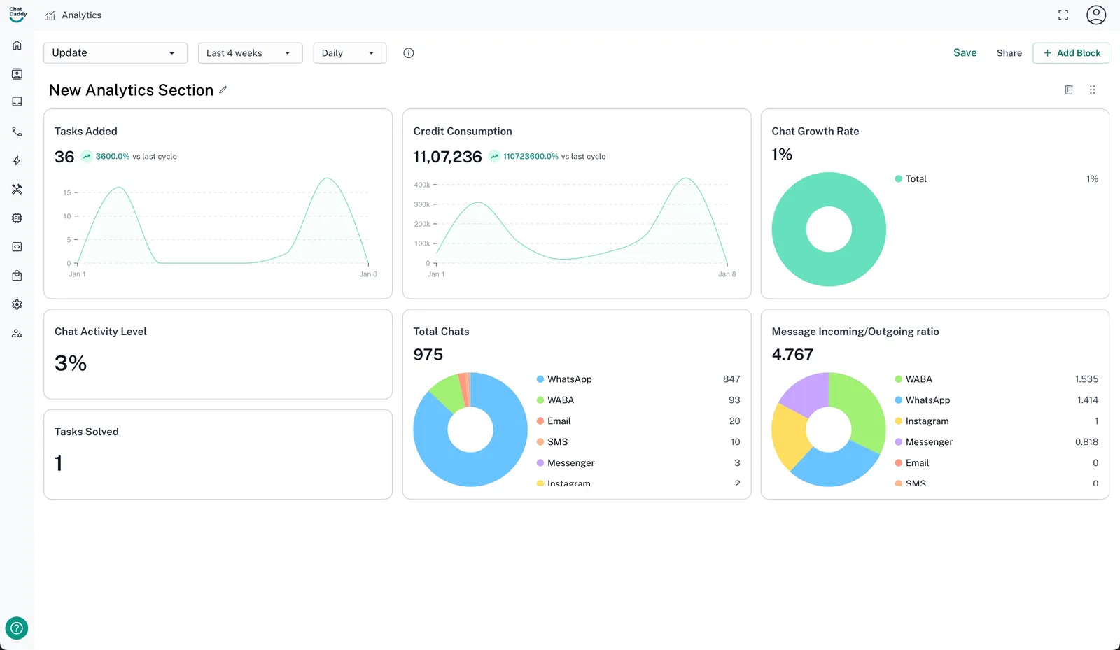
▶ 📊 Dashboard Updates


Our dashboards now offer even more powerful analytics and sharing capabilities:
-
New Metrics: Gain deeper insights with added metrics, including Tasks Solved, Tasks Added, Credit Consumption, Chat Growth Rate, Total Chats, Incoming/Outgoing Message Ratio, and Chat Activity Level.
-
Textual Blocks: Highlight essential updates and key stats with new customizable text blocks.
-
Dashboard Sharing: Share your dashboards seamlessly for collaborative insights.